Article Topics:
TABLE OF CONTENTS
- Background
- Securitization Cashflow Setup
- Creating Cohorts
- Cohort Summary Visualization
- Creating Additional Scenarios
- Cashflow Results & Valuation
- Matrix Analysis
Background
The ability to run Securitization cashflows is a core component of the dv01 app and can be launched by clicking the "Cashflows" tab when a securitization is selected. Whole loan/collateral cashflows are also available for non-securitization pools.

Securitization Cashflow Setup
Initially, the page displays a single scenario, but additional scenarios can be added and scenarios can be copied. Each scenario allows for Prepay, Default, DQ monthly curves, Severity percentage, and Lag months. The Prepay, Delinquency, and Default inputs accept curves specified in our Curve Notation for specifying time-varying values. You also can name and save scenario/scenario sets for later re-use.

Creating Cohorts
Detailed below are two methods to cohort loans/create replines. Collateral can be grouped by any loan attribute and different performance assumptions can be assigned to each.
Method One: Auto-Cohorting via Drop-down Menu
A field can be selected from the Cohort By drop-down menu to quickly group the collateral by that characteristic (e.g. Original Term, FICO, Vintage, etc.), allowing for performance assumptions specific to each group.

If an assumption for a cohort is not defined, it will inherit the top level value for that metric.
Method Two: Custom Cohorting
You can create a "custom cohort" using straightforward syntax and functions. Some tips on the syntax for these cohorts include but are not limited to:
1) Select an attribute by typing a bracket, which will display suggested attributes to choose from
2) To select multiple attributes within a cohort, use the && symbol
3) Use the function Between if you are looking to implement a range for an attribute (FICO, Term, Balance, etc.). These require parenthesis around the inputs
4) Any enum values need quotation marks around, while numbers do not need them
5) Percentages need to be in decimal format with a leading zero (e.g. 0.75 for 75%)
6) Additional formulas and logic can be seen in our Formula Guide

Hierarchically, custom cohorts come first. If a loan falls into the parameters defined by a custom cohort, then it cannot also be a part of a cohort that is lower down in the hierarchy. However, the base cohort, which remains fixed as the top row on the cashflow curve input table, is hierarchically at the bottom of all other rules and contains all loans that do not fit into any of the defined cohorts. Note that you can also copy the base scenario and scale curves.
Cohort Summary Visualization
Upon selecting a metric, loans are grouped into the respective cohort and the % Bal column populates to display the distribution by outstanding loan balance. There is also a Cohort Distribution bar providing a visual representation of the collateral distribution. Hovering the cursor on this bar will pop-up loan count, % of balance, and total notional balance for that group.

Creating Additional Scenarios
Additional scenarios can be created by (A) clicking the "Create new scenario" button or (B) copying an existing scenario .

Often times, option B is used in conjunction with scales curves keep the shape of a performance metric curve, but parallel shifting it up or down with a multiple.

Once inputs/scenarios are complete, click “Run cashflows".

Cashflow Results & Valuation
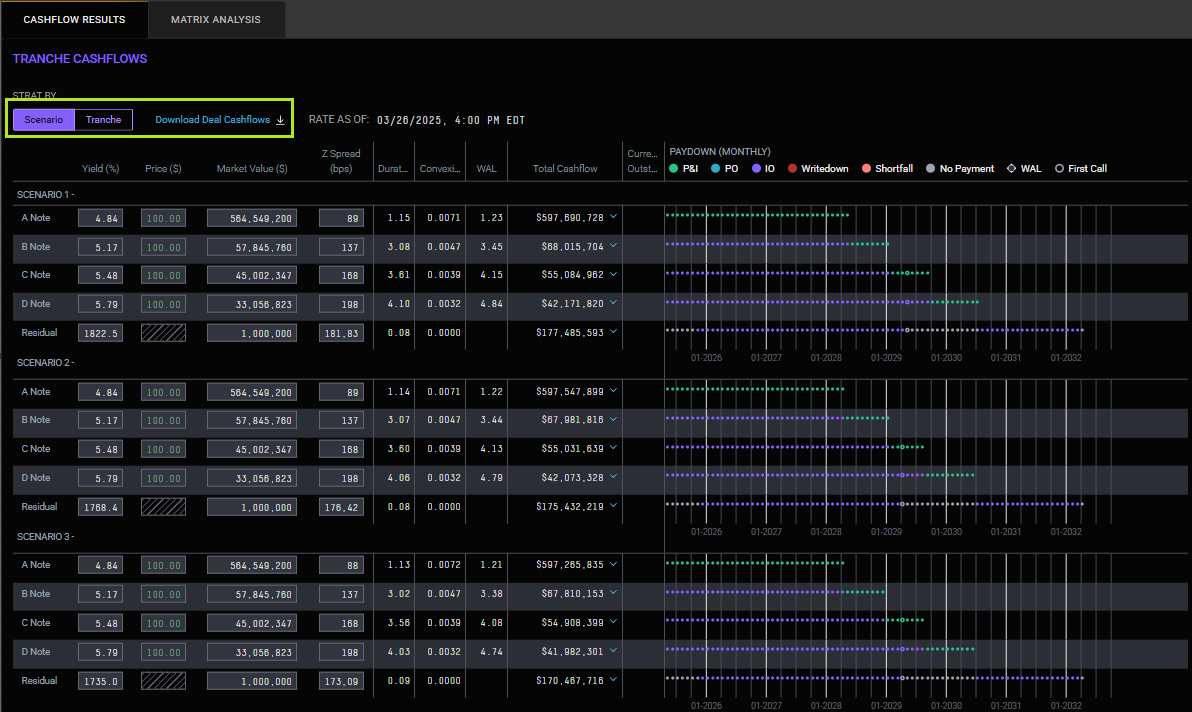
Tranche Cashflows
The cashflow results display below the inputs and include: Tranche Cashflows, Collateral Cashflow Summary, Cum Prepay & Cum Net Loss charts, Paydown chart, and Collateral Cashflows table. Tranche Cashflows allows for dynamic pricing of each bond/residual and a paydown chart for every tranche displays to the right. Results can be grouped by Scenario or Tranche and deal cashflows can be downloaded to Excel via the Download link on the righthand side.

Collateral Cashflow Summary
In addition to pricing the liabilities, the assets can be priced in the same fashion to value the collateral.
The dv01 cashflow engine provides instant pricing recalculation in the output table by updating the Yield, Price, Z Spread, or XIRR to deviate from the 100.00 default value. The cumulative charts display the already realized historical values as well as the projected values.


To modify the performance assumptions and re-run the scenarios reflecting the new inputs, scroll to the top of the page and click "Run Cashflows".
Collateral Cashflows
A month by month collateral cashflow summary table displays at the bottom of the page. By toggling to "Period", the table groups the results by each month/period, rather than by scenario. The full results table can be downloaded to Excel by clicking the blue link "Excel" link on the right.

Matrix Analysis
In addition to the Cashflow Results view, a Matrix Analysis view is another option where variable steps display on each wing of an anchored yield/price/market value/z-spread value. By default, it displays a +/- 200bps on yield, but
the valuation parameter and the step size can be modified, as well as the center value. Additionally, different scenarios can be chosen via the drop-down menu.
