Article Topics:
Filter functionality enables you to isolate a particular sub-pool or cohort of loans from a full loan pool for detailed analysis. This functionality is fully integrated into all dv01 product lines.
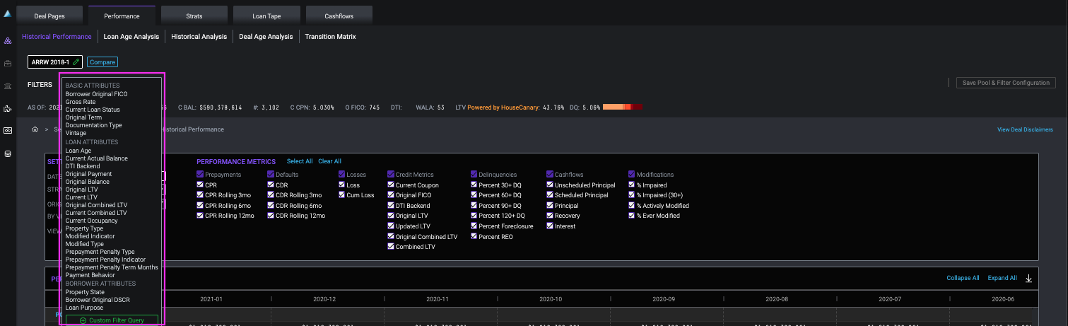
Adding and Applying Filters
To add a filter, click the “Add” button in the filter bar.
This opens up a menu of attributes by which you can filter your dataset.

Select the attribute that you would like to filter by. For numerical ranges, like FICO, enter value(s) for the low bound, the high bound, or both. Click the green checkmark to apply the filter.

For categorical values like Loan Grade or Loan Status, make your selections using checkboxes, aided by the “Select All” and “Clear All” buttons. If you've changed your mind about applying a filter, simply click outside of the menu window to make the filter criteria window disappear.

Custom Filter Query
We also offer the option to manually enter an advanced query using dv01's querying language.


For more info on how custom filter querying works, see Custom Filter Queries: Greater Flexibility for Reporting. Note that not all pools support all fields, and details for most fields can be found in the dv01 Glossary.
Editing and Deleting Filters
You can add as many filters as you like (including custom filter queries), and easily edit or delete each filter. To edit a filter, click on the green pencil icon to the right-hand side of any applied filter to edit it, or the red “x” icon.
