What’s changing?
Easily search for and filter specific loans using loan ID fields (Reported LoanID, Seller LoanID, Servicer LoanID, etc.). The search functionality is available across datasets via the Loan Tape page. Filtering functionality is available on the Loan Tape, Reports, and Performance - Analysis pages.
How to:
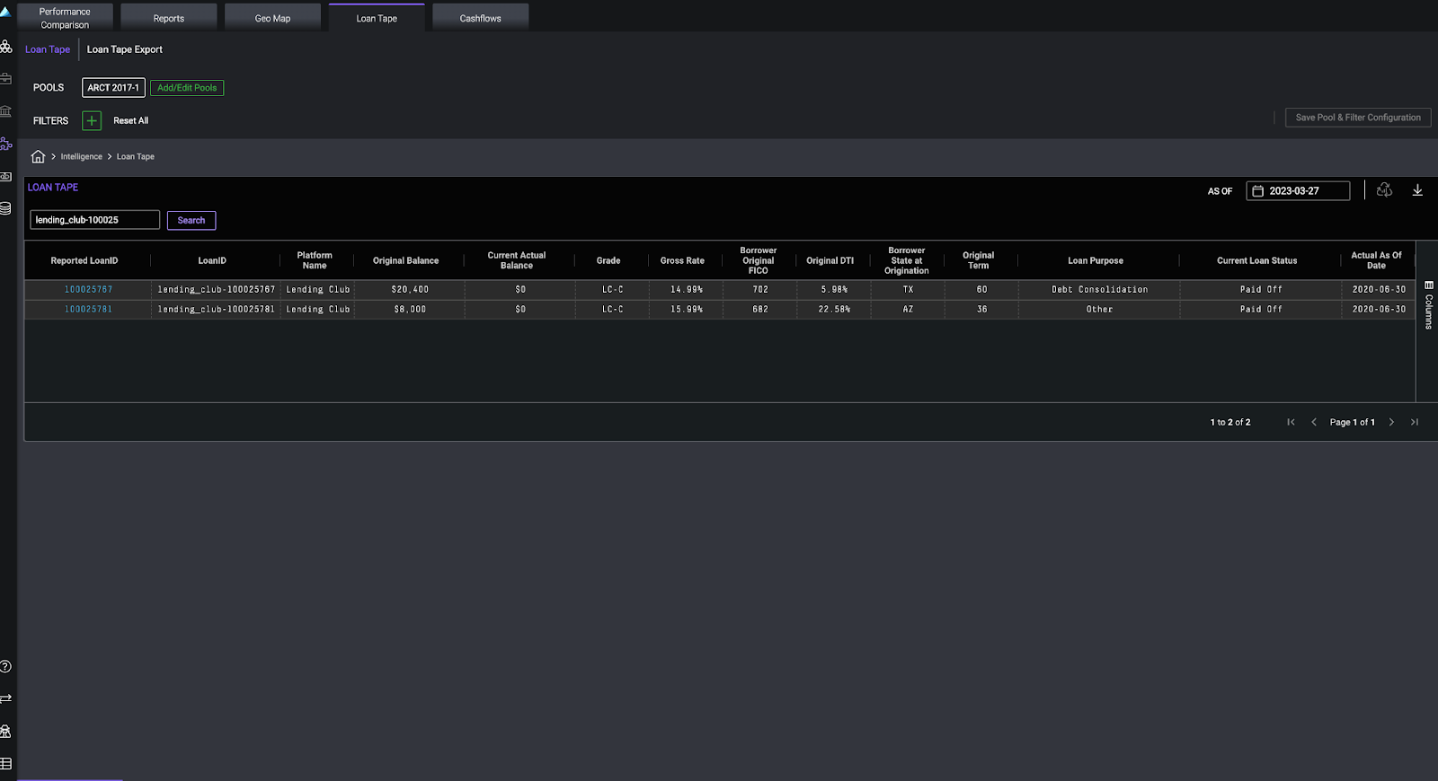
Search loan(s)
Navigate to the Loan Tape page within Securitizations, Portfolio Surveillance or Intelligence. A search bar is now located at the top of the table; type either an exact or partial loan ID.
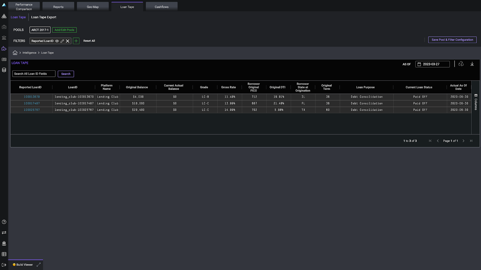
Filter loan(s)
Click the Filter button (+) and select the preferred loan ID field to filter by. Type either a single or set of loan IDs and click Apply.
Who is impacted?
All Securitizations, Portfolio Surveillance and Intelligence users
Why is this important?
This feature allows users to quickly isolate and analyze their data on the loan level.


