What’s changing?
You can now write and save query filters that compute aggregated values when creating a custom column. Previously, only five aggregation functions were supported.
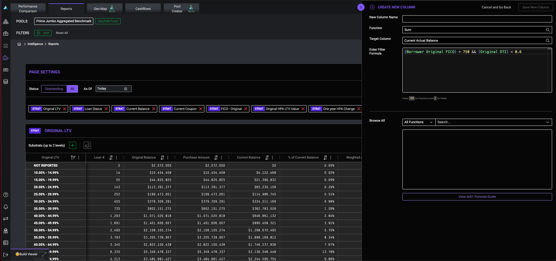
To create, navigate to Reports > Edit Columns and select Create New Column. Within the Filter Column drop-down menu, select Custom Filter Query to prompt the formula editor.
Important Note:
- At this time, you can only apply query filters to custom columns that were created within the Create New Column drawer; queries created from Filters cannot be applied.
Who is impacted?
All users
Why is this important?
Users now have greater control filtering data
Resources
 
                 